BrowserStack Test Reporting Alternative

BrowserStack Test Reporting vs TestDino

TestDino turns failures into fixes while BrowserStack Test Reporting stops at counts. Give your team the “Why” behind every failure with TestDino.

No credit card required

All product names and logos are trademarks of their respective owners. They are used here for identification and comparison purposes only

Is TestDino the best Playwright reporting tool for root cause?

BrowserStack provides AI failure reason analysis and flaky detection, while TestDino, one of the BrowserStack alternatives, provides these features and adds PR-aware context, role-based dashboards, and confidence score to accelerate triage and root cause.

Capability
TestDino BrowserStack Test Reporting
TestDino TestDino
Getting Started ▼
Onboarding Time ✗ ✓ Quick setup via one-step CI
Setup Complexity ✗ Add their service flags in CI. ✓ Simple, no custom reporter
Framework Support ✗ ✓ Playwright-native
AI & Failure Insights ▼
AI Failure Classification ✗ ✓ Classifies failures
Confidence score with AI ✗ ✓
Root Cause Analysis ✗ ✓
Test Runs & Summaries ▼
Test Run Summary ✗ ✓
Flakiness Detection ✗ ✓
Test Cases ▼
Trace Viewer ✗ Partially ✓
Visual comparison ✗ Yes (inline in dashboard) ✓
Analytics & Trends ▼
Cross-Environment Analysis ✗ ✓
Historical Trend Analysis ✗ ✓
Branch and PR Analytics ✗ No full PR-health view ✓
Performance Analytics ✗ ✓
Dashboards & UX ▼
Role-Based Dashboards ✗ Not role-specific, Only Custom ✓
Data Visualisation (UI/UX) ✗ ✓
Integrations & Alerts ▼
CI/CD Integration ✗ ✓
Bug Tracking (Jira, Linear) ✗ Jira only ✓
Notifications and Alerts (Slack) ✗ ✓
Pricing & Value ▼
Free Tier ✗ ✓
Enterprise Ready ✗ ✓
Learn More Try TestDino for FREE

BrowserStack Test Reporting

BrowserStack is widely known for its cross-browser testing platform. Its reporting tool provides basic visibility into test execution, offering logs, screenshots, and session replays. However, it falls short on advanced analytics, flaky detection, and role-specific dashboards that QA and DevOps teams now consider essential for debugging at scale.

TestDino

TestDino is a Playwright-native, AI-driven test reporting platform that automatically categorizes failures, detects flaky tests, and provides detailed summaries and release metrics. By surfacing actionable insights and eliminating hours of manual debugging, TestDino streamlines CI/CD workflows with secure, encrypted data and one-step CI integration.

Which Playwright reporting tool speeds triage with PR aware views?

BrowserStack Test Reporting gives real-time visibility, but lacks deep root cause and predictive insights. TestDino, a strong fit among BrowserStack alternatives, adds AI-driven failure classification, flaky test detection, and clear insights to speed up debugging and improve CI/CD.

1. Dashboard

BrowserStack Test Reporting
  • BrowserStack Generic dashboards show test results, logs, and screenshots, with no differentiation for QA, developers, or managers.
TestDino

TestDino centralizes automated test results in a single dashboard with views tailored for every role.

QA Dashboard: Leverages AI to pinpoint flaky tests and recurring failures, streamlining triage and bug verification.
Developer Dashboard: Gives rapid insights into pull requests by identifying active blockers and branch status.
Manager Dashboard: Tracks vital quality indicators to present a clear overview of project performance and readiness.
TestDino Dashboard

TestDino: Dashboard

2. Test Run Insights

BrowserStack Test Reporting
  • BrowserStack Test Reporting Displays test runs in a list format. Developers must manually investigate each run to identify the cause of failures.
TestDino

The Test Runs tab serves as your complete testing dashboard, providing a unified view of all CI executions.

It adds essential context like branch, environment, and AI labels to reveal what failed and why.
Core sections inside a Test Run:
Summary: Group failures and flaky cases by root cause for quick triage.
Specs: Offers detailed per-spec results, showing duration, counts, and status per file.
History: Highlights performance and stability trends across runs.
Configuration: Lists detailed execution parameters to detect inconsistencies.
AI Insights: Uses AI to identify error clusters and recurring problem patterns.
Playwright Test runs

TestDino: Test Runs

3. Pull Request View

BrowserStack Test Reporting
  • No dedicated PR-centric view. Test results are tied to CI pipelines.
TestDino

The Pull Request view in TestDino clears the uncertainty developers face when tests fail within PRs.

It provides a single view of all runs and retries, outlining pass, fail, flaky, and skipped results so developers can instantly understand the outcome of their updates and fix issues efficiently while staying in context.
TestDino Pull Request Dashboard

TestDino: Pull Request

4. AI Insights

BrowserStack Test Reporting
  • BrowserStack Test Reporting provides basic AI-assisted root cause suggestions and flaky detection.
TestDino

TestDino’s intelligent AI system scans extensive run histories to detect critical failure patterns, including:

Persistent Failures: long-standing, high-priority bugs.
Emerging Failures: recent regressions introduced in updates.
Its Analysis Insights view visualizes these patterns by following error message trends, revealing frequently impacted tests and affected branches.
TestDino AI Insight Emergent Failures

TestDino: AI Insight Emergent Failures

Get AI Insights at your fingertips

Logo

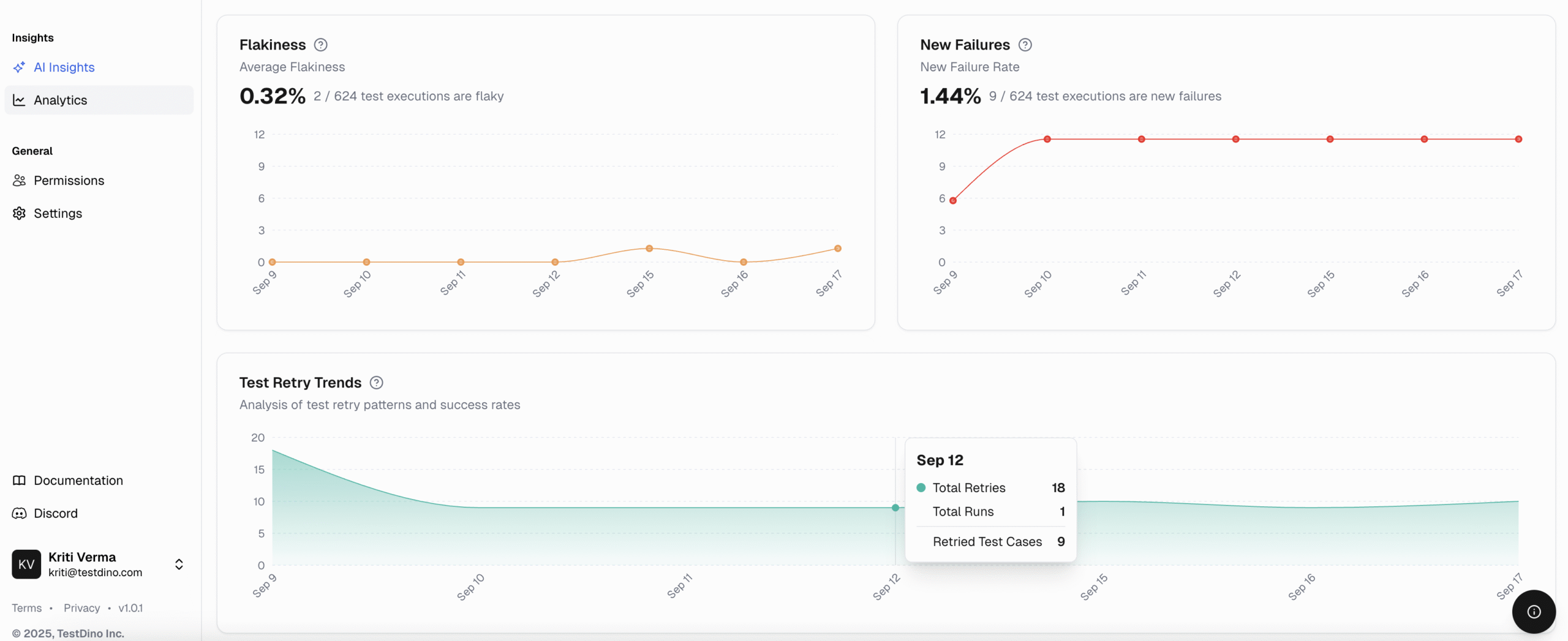
5. Analytics

BrowserStack Test Reporting

BrowserStack Test Reporting delivers powerful, out-of-the-box dashboards for monitoring test reliability and diagnostics, but often focuses on surface-level signals rather than prescriptive insights.

1. Build Runs Overview of executed builds with pass/fail status and detailed execution logs.
2. Tests Health Provides a snapshot of overall test stability, highlighting flaky or frequently failing tests.
3. Unique Errors Groups errors to identify recurring issues and reduce debugging time.
4. Testing Trends Displays historical stability and performance trends across multiple builds.
TestDino

TestDino structures analytics into four well-defined categories, providing actionable insights rather than a long, cluttered list. Our approach ensures users can easily interpret data, segmented into Summary, Test Run, Test Case, and Environment.

  • Track how many tests run daily and their results.
  • Monitor flaky tests to reduce false alerts.
  • Catch regressions quickly by checking new failures.
  • Study retries to spot unstable tests.
  • Measure speed with average and fastest run times.
  • Check total time saved and efficiency improvements.
  • Compare run times across different branches.
  • Analyze daily trends for pipeline slowdowns.
  • Find slowest tests for optimization.
  • Compare past pass/fail results to confirm fixes.
  • Check performance categories for suite efficiency.
  • Monitor new tests to track coverage growth.
  • Compare pass rates to identify unstable environments.
  • Track pass rate trends for post-deployment problems.
  • See how tests run across branches and OS.
  • Use run volume to filter noise from real trends.
TestDino Analytics | Test Runs Volume

TestDino Analytics: Test Runs Volume

BrowserStack Test Reporting and TestDino

If you use BrowserStack Test Reporting, it covers many browsers but lacks detailed test insights. TestDino, one of the BrowserStack alternatives, helps you find issues quickly with AI-powered analytics.

Category

BrowserStack Test Reporting

TestDino

Setup & Cost

  • No standalone free reporting with rich features
  • Setup tied to broader ecosystem
  • Free entry tier
  • Playwright-native setup <10 min
  • Flexible, usage-based billing
  • Cloud first with Enterprise on prem roadmap

Intelligence & Debugging

  • Timeline & time-travel debugging with logs, videos, screenshots
  • Unique error grouping to find root issues
  • AI root cause suggestions for Playwright failures
  • Automated flaky test detection with AI classification
  • Predictive instability alerts via AI
  • MTTR tracking is not core

Analytics & Observability

  • Custom dashboards & visualizations available
  • Manual report customization needed
  • Wide range of test metrics & insights
  • Ready made dashboards for Playwright metrics
  • Cross-branch & environment trend charts
  • Rich visual insights

Integrations & Adaptability

  • Extensive integrations
  • Native Playwright support (CLI-based)
  • Works with default Playwright reports
  • Integrations for Slack, Jira, Linear

Support & Scalability

  • Standard documentation & ticketing
  • Dedicated support for Enterprise
  • Reliable cloud infrastructure for high scalability & parallel testing
  • 24/7 dedicated support
  • Personal Slack channel for customers
  • Feedback loop inside the dashboard

Unique Strengths

BrowserStack Test Reporting is strong in real-time visibility and debugging, but it lacks deeper AI insights. TestDino, a leading option among BrowserStack alternatives, fills that gap with clear analytics and actionable data.

BrowserStack Alternative, BrowserStack Review, BrowserStack Comparison, BrowserStack vs TestDino Logo BrowserStack Test Reporting

  • icon
    Real-Time Visibility
    Provides live reports with logs, screenshots, videos, and network traces for debugging.
  • icon
    Build Insights & Trends
    Dashboards show test history, stability, performance anomalies, and failure patterns across builds.

TestDino Head Logo TestDino

  • icon
    AI-Powered Failure Analysis
    Failures are automatically categorized in TestDino, separating genuine bugs from flakiness or UI-related issues. This ensures faster triage and more efficient debugging.
  • icon
    Role-Based Dashboards
    Dashboards adjust based on your role, providing QA Engineers, Developers, and Managers with the most relevant metrics and insights.
  • icon
    Persistent Historical Analytics
    Test data is stored and analyzed over time without complicated CI/CD configuration, revealing accurate quality trends.
  • icon
    Purpose-Built for Playwright
    With deep Playwright integration, TestDino delivers workflows and insights tailored for modern web testing teams.
  • icon
    PR-Centric View
    TestDino connects with your development tools like GitHub so your team can see test results, discuss issues, and fix problems in one place.

Why teams are choosing TestDino Pro

If your team uses BrowserStack’s test reporting, you’ve probably noticed it provides basic execution logs and debugging support but falls short when it comes to advanced AI insights, flakiness detection, and predictive analytics. TestDino, positioned among the top BrowserStack alternatives, fills those gaps.

BrowserStack Alternative, BrowserStack Review, BrowserStack Comparison, BrowserStack vs TestDino Logo

BrowserStack Test Reporting

Test Observability

For dev teams focused on cross-browser testing

$39 /month

*Prices may vary. Check official website.

Everything in core BrowserStack, plus:

  • Centralized test reporting
  • Video recordings & screenshots
  • Test logs & build reports
  • Integrations with CI/CD
  • Debugging with console/network logs
TestDino Head Logo

TestDino

Pro Plan

For dev teams shipping to production with deep insights

$39 /month

*Prices may vary. Check pricing page.

Everything in Community, plus:

  • 25,000 test executions/month
  • Up to 5 users
  • 90-day data retention
  • Trends Analysis
  • Custom alerts & notifications
  • 14-day free trial
  • Slack integration
  • Email support
  • AI-powered failure detection
  • AI Insights at dashboard
Try TestDino for FREE

FAQs

TestDino delivers AI-driven test analytics that detect failure patterns, group similar errors, and highlight flaky tests automatically. BrowserStack Test Reporting, in contrast, focuses on basic reporting of test execution results and logs without AI-driven insights, making it harder to identify trends or recurring issues quickly.

Stop wasting time on
flaky tests broken builds re-run roulette false failures

Start for Free